Key Highlights
- SOL currently trades at $86.46, showing a 1.80% gain over 24 hours while consolidating within the $84–$86 support range
- Technical indicators show RSI at 35.41 with MACD in negative territory, suggesting subdued buying momentum
- Bulls could target $90 resistance if current support levels maintain; failure risks extended downside
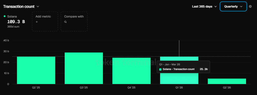
- The network handled 25.3 billion transactions during Q1 2026, eclipsing Ethereum’s 200 million by more than 125 times
- Nick Ducoff from Solana Foundation highlights the platform’s capability to facilitate all four tokenized equity trading frameworks
Solana is presently valued at $86.46, recording a 24-hour trading volume of $4.80 billion alongside a market capitalization of $49.52 billion. While the token has posted a 1.80% increase over the last day, upward momentum faces continued resistance.

Market analyst BitGuru shared insights on X, noting that Solana seems to be establishing a foundation within the $84 to $86 price corridor. According to BitGuru, the $90 threshold has served as a barrier, while the present trading zone might provide momentum for upward movement if the base remains intact. However, the analyst warned that the technical structure still appears vulnerable.
The Relative Strength Index currently registers 35.41, falling beneath the neutral threshold of 50. This reading indicates restrained buyer participation in the market.
The MACD indicator rests in negative territory at -19.94. With the signal line positioned at -21.06, a potential crossover appears to be developing, although no definitive reversal signal has materialized.
Solana’s 20-day Simple Moving Average sits at $101.26, while the 50-day SMA stands at $105.03. Both metrics substantially exceed the current trading price, confirming the prevailing short-term bearish momentum.
Network Metrics Paint a Contrasting Picture
While price action shows weakness, Solana’s blockchain activity demonstrated remarkable expansion throughout Q1 2026. The network processed 25.3 billion transactions during this three-month span, dwarfing Ethereum’s 200 million transactions — representing Ethereum’s most active quarter to date.

The platform also welcomed 4,100 fresh developers during this timeframe, pushing its developer share to 23%. Meanwhile, Ethereum experienced a contraction in its developer percentage over the identical period.
Raj Gokal, co-founder of Solana, revealed that stablecoin transaction volume on the network touched $1 trillion throughout the previous year. He noted that activity from the most recent month alone approached that entire annual figure, indicating approximately 12-fold year-over-year expansion in stablecoin usage.
Despite these impressive blockchain statistics, the SOL/ETH price ratio concluded Q1 with a 5.84% decline, suggesting market valuation hasn’t caught up with underlying network performance.
Foundation Eyes Tokenized Equities Market
During a recent appearance on TheStreet Roundtable, Nick Ducoff, who leads institutional growth efforts at the Solana Foundation, explained that Solana is equipped to accommodate all four frameworks for tokenized stock trading — including the digital twin approach, the 24/7 automated market maker model, the direct transfer agent structure, and the DTCC entitlement system.
“Solana’s ambition to become the on-chain Nasdaq and the foundation of internet capital markets is moving closer to reality,” Ducoff stated.
While refraining from forecasting which framework would ultimately dominate, he emphasized that Solana’s technical infrastructure presently accommodates every option.
For SOL, the critical resistance level remains at $90 to the upside. Should the $84–$86 support zone fail to hold, a more substantial price correction could unfold.





